挖掘有趣 Github 的猫。


有事联系:https://t.me/qumaobot
🍭 #Docker #容器管理


🏵 Docker Wake Up - 智能容器管理

🍥 简介:
Docker Wake Up是一款智能Docker容器管理系统。它能够根据访问请求按需自动启动容器,同时停止闲置容器以有效节约系统资源。此外,该系统还具备生成NGINX配置文件的功能,从而简化了反向代理的设置与管理。

🎈 【进入项目】


🗣 活动线报 | 掘金项目
🍭 #家庭服务器 #Docker


🏵 Runtipi - 多服务集成管理

🍥 简介:
Runtipi是一款基于Docker的个人家庭服务器管理系统。它通过直观的Web界面,简化了在单一服务器上部署及运行多项服务的过程。用户仅需安装Runtipi,即可轻松管理各项应用,无需关注繁琐的手动配置或网络设置。

🎈 【进入项目】


🗣 羊毛撸货线报 | 合作/投稿
🍭 #Docker #容器管理 #监控工具


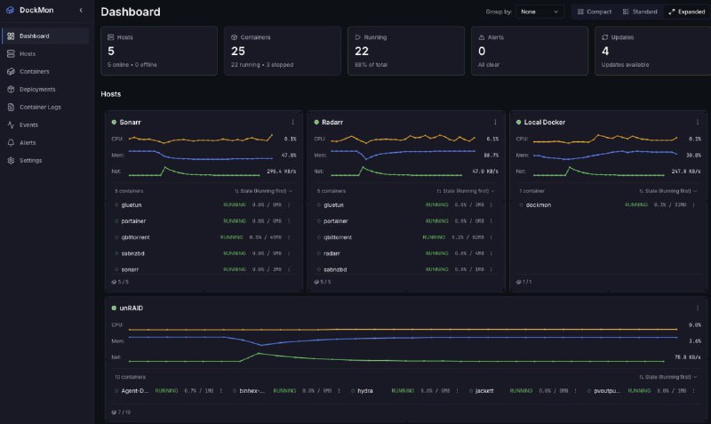
🏵 DockMon - Docker容器监控与管理

🍥 简介:
DockMon是一个功能全面的Docker容器管理与监控平台。它提供实时状态监控、智能化的容器自动重启机制、灵活配置的多渠道事件告警功能,并完整记录所有操作与系统事件日志,以确保容器化服务的稳定高效运行。

🎈 【进入项目】


🗣 羊毛撸货线报 | 合作/投稿
🍭 #Docker #容器管理


🏵 Dockpeek - 本地Docker容器管理

🍥 简介:
Dockpeek是一款轻量级本地Docker管理面板,旨在提供容器的快速访问与操作。用户可通过直观界面,轻松打开容器Web界面、查看运行日志、监控端口状态及更新镜像。该工具具备自动识别Traefik标签功能,无需额外配置即可开箱即用,简化Docker容器管理流程。

🎈 【进入项目】


🗣 羊毛撸货线报 | 合作/投稿
🗣 每日羊毛线报 👈


🏵 Docker 可视化面板系统 - 轻量 Docker 图形管理

🍥 简介:
这是一款专为中文环境设计的轻量化 Docker 可视化管理面板。它以容器方式运行,安装简便,资源占用极低(镜像约50M,内存约20M),尤其适合 Nas、盒子等低资源设备。该面板无需特权模式,对宿主机无侵入,安全可靠。提供完善的容器生命周期管理、文件在线浏览、网络配置、多种方式部署 Compose 应用以及基于模板的自定义镜像构建等功能,极大简化了 Docker 的使用和维护。

🍭 #Docker #可视化管理 #轻量级面板


🎈 【进入项目】


🎯 关注频道 🤖 合作/投稿
 
 
Back to Top